EDB Postgres® AI Release Highlights

October 14, 2025

This blog was co-authored by Jack Christie and Maeve Sullivan.

Your data platform, your way: Achieving data and AI sovereignty anywhere you want

In June of this year, we announced the general availability of EDB Postgres® AI (EDB PG AI) – the first open, enterprise-grade sovereign Postgres data and AI platform. Since then, organizations have trusted EDB PG AI to unify, manage, and observe their data in hybrid environments and achieve their AI ambitions. Our customers are able to make faster, better decisions that accelerate innovation while still maintaining control over their data estates and reducing TCO. To meet the demands of modern day enterprises, EDB PG AI delivers a streamlined, sovereign data-to-AI experience with uncompromised performance and security.

Enterprises are taking control of their sovereign AI journey, starting with a hybrid approach to data. A recent study reported that 69% of organizations are considering repatriating at least a portion of their workloads from public clouds back to private clouds or on-premises infrastructure. While hybrid and on-premises data strategies allow for greater control, the operational complexity of managing data sprawl is daunting and absorbs valuable resources. Businesses do not want to sacrifice scalability and operational efficiency when seeking sovereign solutions. Addressing these challenges is necessary, but today’s existing solutions often lack the flexibility and interoperability that enterprises require, and implementing those solutions often disrupts business continuity. Enterprises need solutions that seamlessly integrate with their existing tools, extend their investments, and operate on their infrastructure of choice.

Today, we are proud to announce the release of new and enhanced features designed to deliver a seamless path to data sovereignty and help you confidently pursue your AI goals. You deserve a data platform that works with you and for you, no matter where you operate. EDB PG AI seamlessly integrates with your existing tech ecosystem to drive both operational efficiency and innovation. EDB PG AI is the most flexible sovereign data and AI platform to support all of your mission-critical workloads with adaptable solutions that fit your ongoing needs and help you grow. End-to-end AI sovereignty is more achievable than ever with EDB PG AI.

Read further to learn more about our latest release features. 

Bridging the gap from data to action

Break down silos with real-time insights and observability

Fragmented systems create silos that require time-consuming extract, transform, and load (ETL) processes and pose significant observability challenges, making it difficult to get real-time insights. EDB PG AI Analytics Accelerator directly addresses these challenges with the latest updates to our Analytics Engine and WarehousePG — all with the open source interoperability you want and the enterprise support you need.

We're accelerating the path to real-time analytics by enhancing our Analytics Engine with support for real-time replication to Iceberg tables. You can also now run SQL-based ETL jobs in Postgres to create new Iceberg and Delta Tables — giving you full flexibility to transform and combine data across Postgres and the lakehouse for real-time insights.

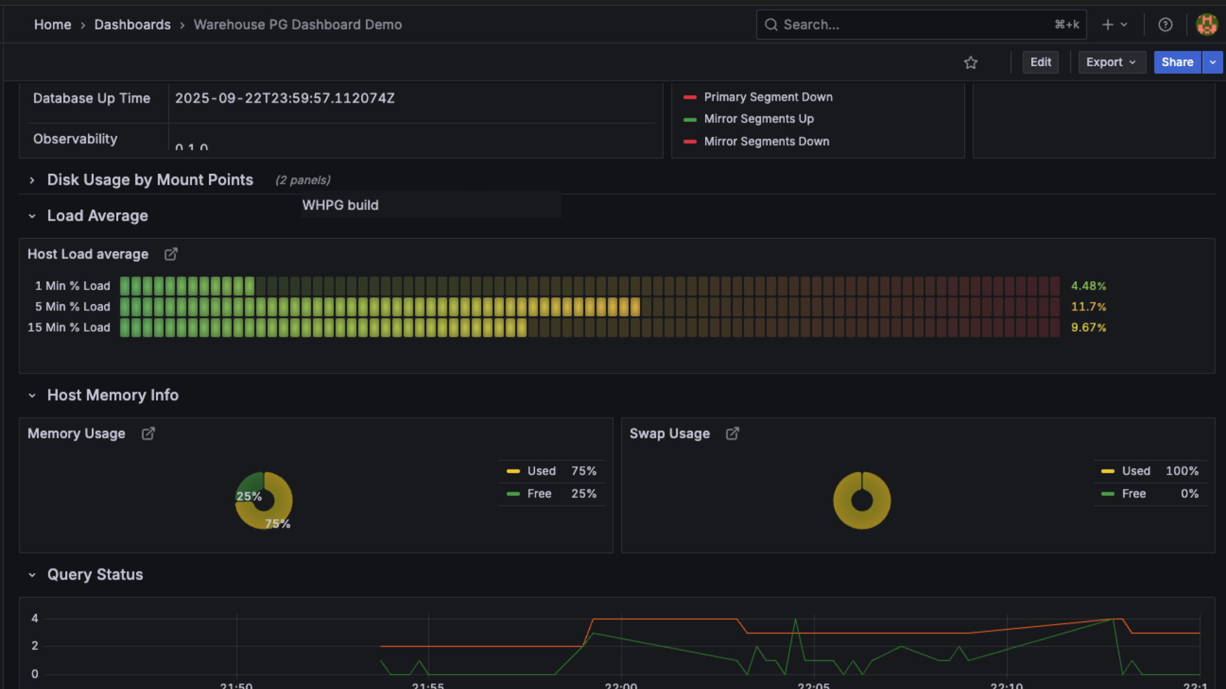
This release also improves how enterprises manage and operate WarehousePG with new observability tooling and even broader data access, furthering our commitment to being the premier enterprise provider of open source, Postgres-based data warehouse solutions. You now have a comprehensive dashboard for visibility into WarehousePG clusters, so you can monitor system health, track query performance, and ensure your enterprise workloads are running optimally. You can also break down data silos with the Platform Extension Framework (PXF) in WarehousePG, offering unified access to a wider range of your existing infrastructure and external data sources, including Hadoop Distributed File System (HDFS), cloud storage, ORC, AVRO, and Parquet.

Fig 1
Figure 1. EDB PG AI provides an intuitive dashboard for monitoring WarehousePG clusters.


Accelerate AI agent development

With the latest advancements to EDB PG AI Factory, we’ve made it easier than ever to integrate production-ready GenAI applications and agents into your existing enterprise ecosystem. These new features ensure you can meet evolving business needs without added complexity, giving you the confidence to accelerate AI innovation on your own terms.

We continue to simplify turning your data into AI-ready assets with new enhancements to the AI Pipelines feature, which now supports batched, automated data preparation as a background task — including chunking and summarization of text data and text extraction from HTML, PDFs, and images. This ensures all your AI knowledge bases are up-to-date and available without bogging down concurrent processes.

We’re also furthering our commitment to low-code and no-code flexibility with a new point-and-click method for making models available in your infrastructure. Now, in addition to the existing command line method, you can use the EDB PG AI Hybrid Manager console to add models for use with GenAI Builder, Agent Studio, and other AI tools across the open ecosystem.

This open ecosystem is becoming more critical for success with agents, which is why we’re deepening Agent Studio tool functionality. We already provide 25+ built-in tools for building powerful agents, plus the flexibility to create custom tools tailored to your specific needs. Now, we're taking it further with native Model Context Protocol (MCP) tool support in AI Factory

AI Factory now acts as an MCP host, giving your EDB Postgres AI agents instant access to hundreds of pre-built MCP servers across the ecosystem — including GitHub, Slack, Google Drive, and enterprise databases. AI Factory handles all the connection management automatically, creating dedicated connections to each server your agents need. Your agents can now access tools, data, and templates from these platforms through a standardized protocol, dramatically accelerating deployment and enabling complex, real-world tasks across your entire technology stack. See Figure 2 for an overview of what’s available today and a preview of planned enhancements.

Fig 2
Figure 2. AI Factory works with MCP to connect agents with external tools and data. [1] MCP Host (AI Factory): Available now. The central AI application that orchestrates everything. AI Factory manages all MCP server connections, coordinates your agents’ activities, and provides a unified interface for accessing external tools and data. [2] MCP Clients: Available now. Internal connection managers created automatically by AI Factory. Each client maintains a dedicated 1:1 connection to a specific MCP server, handling communication, tool discovery, and data exchange. [3] MCP Servers: Coming soon. External services (like GitHub, Google Drive, Slack) that expose their capabilities through MCP. Each server provides tools (actions), resources (data), and prompts (templates) that your agents can use.


Meeting you where you are, without compromising your enterprise standards

Your full data and AI stack, deployed anywhere

Flexible deployment is at the core of how we do business. A one-size-fits all approach to database management is unrealistic, as each organization maintains their own unique set of sovereignty concerns, infrastructure preferences, and business objectives. Being able to deploy your open data and AI platform where your data already is gives you greater control without locking you into a costly, rigid infrastructure plan. 

We are proud to share that EDB PG AI is now also available on SUSE Rancher Prime with RKE2 (Rancher Kubernetes Engine 2). Now, you can deploy EDB PG AI on SUSE Rancher Prime with RKE2 so you can leverage a complete data and AI solution on your existing infrastructure and bring hybrid observability, analytics, and AI to your core data. We empower our enterprise customers who chose SUSE Rancher RKE2 as their preferred Kubernetes distribution to deploy highly secure and compliant workloads with the full benefits of EDB PG AI. This announcement is one step further in our commitment to being the most flexible sovereign data and AI platform for customers.

Rancher is just another option in our growing list of deployment environments, including Red Hat, AWS, and GCP, unlocking end-to-end control and unified observability in your sovereign container, how and where you need it to achieve your sovereign AI goals. EDB PG AI meets you where you are at, whether you want to deploy the platform as self-managed software on your infrastructure of choice or leverage a managed platform to accelerate new workloads with ease. 

Resilient, global transactions at scale

Enterprises focused on driving innovation need business tools and solutions that reduce complexity and mitigate risk. Platform reliability is non-negotiable as businesses need to deliver long-term growth strategies with uninterrupted operations. With EDB PG AI, your workloads run on a platform strategically built to ensure business continuity and resilience.

EDB PG AI Hybrid Manager supports multi-location high availability (HA) and disaster recovery for your Postgres workloads. This update enables support for two distinct locations, offering users easy cluster switchover and location management so you can maintain continuous service, avoid unplanned outages, and prevent data loss. We are excited to expand this capability in the future to support additional locations, and continue to help you confidently move your business forward with support for geo-distributed, mission-critical applications with less complexity than ever before.

You can deploy these HA clusters in minutes with just a few clicks in the easy-to-use graphical user interface (GUI). You have a choice between Postgres databases, depending on your availability needs.

Fig 3
Figure 3. You can deploy Single Node, High Availability (primary/standby), Advanced HA (single-location HA with logical replication and online maintenance), and Distributed HA (multi-location, geo-distributed HA with logical replication and online maintenance) clusters using EDB PG AI Hybrid Manager.



Whether you need simple, reliable HA with native PostgreSQL streaming replication or active-active, geo distributed HA, EDB offers a full spectrum of HA solutions, all backed by the same trusted partner. In addition to Hybrid Manager updates, we continue to advance our other high availability tools for self-managed database clusters. This provides you with flexibility to align the right architecture to your needs for scale and global footprint. EDB’s HA tool for streaming replication, also known as EDB Failover Manager (EFM), now includes automatic healing, eliminating the need for manual intervention by DBAs when a primary fails. We’ve also enabled seamless upgrades for Distributed HA clusters to help you go from Version 5 to Version 6 with minimal downtime, giving you faster access to the newest features without disrupting your always-on applications.

In addition, you can now deploy Distributed HA clusters on IBM LinuxOne, bringing production-certified, geo-distributed PostgreSQL to the mainframe environment for maximum uptime, throughput, and efficiency. With native-level compatibility and a rich PostgreSQL feature set, including advanced indexing, extensive procedural languages, and third-party extensions, this furthers our commitment to enabling enterprise requirements on your choice of critical infrastructure. 

One, open database platform for today’s changing requirements

We’ve expanded our extension support with Apache AGE, which adds graph analytics to your EDB PG AI Database clusters. This allows you to model complex relationships and run advanced queries in Postgres, without requiring a specialized database system. Now, you can consolidate operational and graph analytical workloads onto Postgres to reduce database sprawl, lower TCO, and simplify governance, while still meeting modern enterprise needs.

Faster path to achieving your goals

Seamless, sovereign migrations 

Growing concerns around data sovereignty and vendor lock-in drive migrations from legacy systems and single-purpose tools, like Oracle and Amazon RDS, to open solutions like EDB PG AI. With this latest release, it’s easier and faster than ever to migrate your data to your own sovereign data and AI platform.

Enterprises wanting to use AI to simplify Oracle-to-Postgres migrations can now do so without compromising data sovereignty. You can receive on-demand help for online and on-prem migrations in EDB PG AI Hybrid Manager. Use our AI copilot for Oracle migrations to ask questions about your migration strategies, compatibility, errors, and procedures. Now, the migration copilot fully supports locally hosted LLMs through Hybrid Manager local model serving. Using EDB-validated models from NVIDIA NIMs for your migration keeps your sensitive database information within your enterprise environment—which means faster, easier migrations while protecting proprietary data from cloud or third parties.

Fig 4
Figure 4. EDB PG AI allows you to conduct faster migrations with features like migration monitoring and assessments.


We’ve also introduced new features to help customers looking to repatriate their data off of cloud services: EDB PG AI now provides guided steps and recommended configurations for faster, successful migrations off of Amazon RDS and Amazon Aurora. This new functionality complements our existing support for migrating self-managed Postgres and Oracle databases.

With greater control over your data and migration strategy, you have a clear, disruption-free path to a sovereign, hybrid data and AI platform. 

Commitment and contribution to the Postgres community

EDB remains committed to being a leading contributor to the PostgreSQL community, delivering ongoing innovations, code, features, and fixes each year. PostgreSQL version 18 was released on September 25th, 2025. Congratulations to the Postgres community on delivering this monumental release!

We’re extremely proud of our contributions to Postgres 18 this year, including OAuth support, making it easier to integrate with your existing identity infrastructure. We’ve also contributed dynamic extension loading to simplify loading and managing extensions in modern DevOps workflows. Supporting these features was critical in continuing to make Postgres secure and enterprise-ready for our customers. To learn more about these and other exciting features in Postgres 18, check out this blog

That's a wrap!

These new enhancements to EDB PG AI deliver on our promise to make your path to data and AI sovereignty, from deployment to modernization to new AI apps, as seamless as possible. We are excited to help you achieve your goals. To learn about these features of our sovereign data and AI platform and how we deliver value for your business, explore EDB PG AI and contact us to get started. 

Catch up with the latest

In case you missed it, here are some recent announcements and resources we are excited to share with you. Check it out!

  • McKnight Consulting Group Report: Data Platform for Agentic AI - See how EDB PG AI reduces development complexity and TCO, empowering businesses to get their AI applications to market 3x faster.
  • Build with EDB PG AI: LinkedIn Live Webcast Series - Fast-paced, solution-first sessions that explore how developers can build, scale, and govern AI and analytics workloads with help from EDB PG AI.
  • EDB Postgres® AI Efficiency Calculator - Estimate your cost, energy, and performance improvements with EDB PG AI.
  • Sovereignty Matters - Read our full report, based on in-depth interviews with 2,000+ senior executives across 13 countries, revealing enterprises prioritizing sovereignty across data, agentic, and GenAI achieve 5x higher ROI.
Share this